2ВС-105 - вагон-самосвал грузоподъемностью 105 т.
Шестиосные вагоны-самосвалы 2ВС-105 грузоподъемностью 105 т (рис. 59) построены Калининградским вагоностроительным заводом взамен вагонов ВС-100 грузоподъемностью 100 т, при эксплуатации которых имели место повреждения различных несущих элементов. В конструкции вагонов-самосвалов 2ВС-105 по сравнению с вагонами-самосвалами ВС-100 заметно усилены несущие элементы шкворневых кронштейнов и верхней рамы. Шкворневой кронштейн усилен в результате установки дополнительных вертикальных ребер из листа толщиной 12 мм, которые связаны тремя внутренними листами толщиной 8 мм. Снаружи в местах крепления вертикальных ребер шкворневых кронштейнов к хребтовой балке они усилены косынками толщиной 10 мм.
Конструкция шкворневых кронштейнов вагона-самосвала 2ВС-105 предусматривает центральную передачу нагрузки от верхней рамы (в вагонах ВС-100 нагрузка от верхней рамы на шкворневые кронштейны передавалась на опоры, расположенные по обе стороны от его оси симметрии, что создавало дополнительный крутящий момент и неравномерное распределение перерезывающей силы между стенками кронштейна). Верхняя рама вагона-самосвала 2ВС-105 усилена поперечными балками из двутавра № 20. В отличие от вагона ВС-100 наклон кузова осуществляется не четырьмя, а шестью пневматическими цилиндрами, расположенными на нижней раме по три с каждой стороны от продольной оси.
Возвращение кузова в поездное положение после разгрузки происходит принудительно под действием сжатого воздуха, который подается в верхнюю полость среднего разгрузочного цилиндра, что позволяет примерно на 20% сократить время полного цикла разгрузки вагона. В механизме наклона кузова отсутствует сложная система литых рычагов, что упрощает ремонт и эксплуатацию этих вагонов по сравнению с вагонами ВС-100.
Исследования эксплуатационных качеств вагонов-самосвалов 2ВС-105 подтвердили эффективность принятых мер по улучшению конструкции вагона.
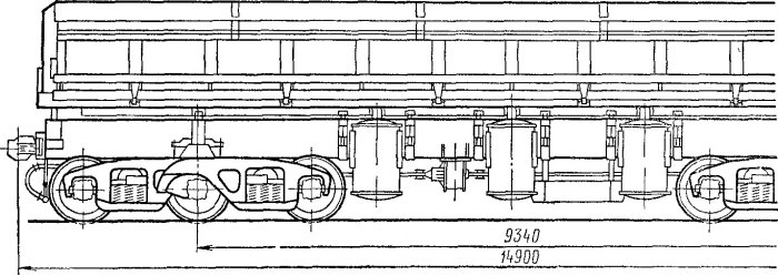
Вагон-самосвал 2ВС-105 представляет собой цельнометаллическую сварную конструкцию, состоящую из нижней рамы, на которую опирается кузов, и двух трехосных тележек УВЗ-11А.
Кузов вагона-самосвала. Верхняя рама, два откидывающихся вниз продольных борта и лобовые стенки с расположенными внутри механизмами открывания бортов составляют кузов вагона-самосвала 2ВС-105.
Верхняя рама (рис. 60) сварной конструкции, состоит из продольной центральной 1 и боковых 2 балок, а также поперечных элементов 7 и 5. Центральная продольная балка / изготовлена из двух зетобразных швеллеров №31, расположенных на расстоянии 800 мм. Длина этих швеллеров 13 160 мм. Боковые продольные балки 2 изготовлены из швеллеров № 30, к наружной вертикальной полке которых приварены литые петли 3 для крепления продольных бортов. Петли отлиты из стали 15JI. Петель на боковой продольной балке — семь.
Сверху к швеллеру приварен козырек 4 из листа стали 09Г2 толщиной 8 мм. Центральные поперечные элементы 7, расположенные между центральными зетобразными профилями, изготовлены из швеллеров № 30. В местах постановки опор для нижней рамы думпкара поперечные элементы имеют коробчатое сечение из сдвоенных швеллеров № 30. Промежуточные центральные поперечные элементы изготовлены из одинарного швеллера № 30.
Поперечные элементы для соединения центральных зетобразных швеллеров с продольными боковыми балками представляют собой штампованные детали П-образной формы из листа толщиной 5 мм (28 шт.). Центральные 7 и боковые 5 поперечные элементы соединены с продольными центральными зетобразными швеллерами и боковыми балками сваркой встык. К центральным элементам приварены опоры кузова 6 Всего на раме вагона-самосвала 2ВС-105 приварено 12 опор, из них четыре — в зоне шкворневых балок. Восемь опор — промежуточные.
Опора кузова изготовлена из трубы с наружным диаметром 121 мм и толщиной стенок 24 мм. По концам к трубе приварены ребра из листа толщиной 14 мм, которые приварены также к элементам верхней рамы. Длина опор в зоне шкворневых балок 190 мм, а в зоне промежуточных 260 мм. Для шарнирного соединения штока поршня цилиндров разгрузки к центральным зетобразным швеллерам верхней рамы приварены шесть цилиндровых опор 8, которые состоят из правого и левого ребер из листа толщиной 16 мм и трубы размером 89x24 мм.

Конструкция верхней рамы вагона-самосвала 2ВС-105 грузоподъемностью 105 т, состоящая из разрезных поперечных элементов (центральных и боковых), требует значительного объема ручных сварочных работ, что, в свою очередь, повышает трудоемкость и ухудшает качество конструкции рамы при ее изготовлении. Поэтому Калининградским вагоностроительным заводом разработана новая конструкция верхней рамы, которую устанавливают на вагонах 2ВС-105 с 1972 г. Новая верхняя рама (рис. 61) также сварной конструкции и состоит из набора поперечных элементов, боковых / и центральных 3 продольных балок. Поперечные элементы одинарные и неразрезные; последние изготовлены из швеллеров № 30, сваренных в коробку. Всего поперечных элементов коробчатого сечения десять, а поперечных промежуточных элементов — 16. Своими концами поперечные швеллеры приварены к боковым продольным балкам 1, изготовленным также из швеллера № 30.
Снизу поперечные элементы 2, 4, 5 и 6 усилены центральными балками 3 коробчатого сечения из швеллеров № 20. Расстояние между центральными балками 860 мм. Опоры кузова в данной конструкции размещены между поперечными элементами, что обеспечивает их надежное соединение с элементами верхней рамы. Все несущие элементы рамы изготовлены из стали 09Г2. Наличие неразрезных продольных и поперечных элементов заметно повышает прочность верхней рамы и позволяет применять полуавтоматическую или автоматическую сварку, что также способствует улучшению качества сварных соединений. К боковым продольным швеллерам приварены литые кронштейны 8 и козырек 7.
Настил пола в обеих конструкциях верхних рам трехслойный и состоит из досок 10 толщиной 75 мм, верхнего листа 11 толщиной 14 мм и нижнего листа 9 толщиной 4 мм, на который уложены доски.
Продольный борт (рис. 62) вагона-самосвала 2ВС-105 состоит из верхнего пояса 1 штампованно-сварной конструкции, нижнего пояса 6 из швеллера № 24а, внутреннего листа 4 толщиной 8 мм и одиннадцати промежуточных штампованных корытообразных стоек 5 из листа толщиной 4 мм. Верхний пояс 1, в свою очередь, состоит из штампованного листа толщиной 8 мм, перекрытого сверху козырьком из листа толщиной также 8 мм, швеллера 2 (№ 20) и листа Г-образной формы толщиной 9 мм, который приварен к швеллеру и внутреннему листу борта.
К нижнему швеллеру 6 приварены семь литых кронштейнов 8 для шарнирного соединения продольных бортов с верхней рамой и усиливающие косынки 7. По концам продольный борт перекрыт листом (стойкой) толщиной 16 мм из стали 09Г2, который имеет форму борта, и штампованной деталью. К стойке приварены петли для шарнирного соединения с рычагами механизма открывания борта, устанавливаемого в лобовых стенках кузова вагона. Лист 3 толщиной 4 мм имеет Г-образную форму.
При сборке продольных бортов необходимо строго выдерживать соосность отверстий в кронштейнах 8 борта. Допускается смещение отдельных отверстий в любом направлении до 3 мм. При зазоре между внутренним листом продольного борта и настилом пола, превышающем 20 мм, к внутреннему листу приваривают регулирующую планку.
Лобовая стенка (рис. 63) кузова вагона-самосвала 2ВС-105 состоит из двух крайних 1 и двух средних 2 стоек, изготовленных из листов толщиной 8 мм, к которым приварены наружный лист 7 толщиной 6 мм, внутренний лист 4 толщиной 8 мм и козырек штампованного профиля 8 из листа толщиной 8 мм. Внутренний лист лобовой стенки кузова расположен по отношению к полу под углом 104° 30'. Конструкция лобовой стенки данного вагона аналогична конструкциям лобовых стенок вагонов других типов и отличается от последних своими геометрическими размерами. Размеры этой стенки у вагона-самосвала 2ВС-105 составляют 2580x1480 мм. К наружным и внутренним листам лобовой стенки приварены наружный 6 и внутренний 5 кронштейны для крепления валика шарнирного соединения вертикальных рычагов механизма открывания продольных бортов.

Наружный кронштейн сварен в коробку из листа 1420 X 350 X 10 мм и штампованной детали размерами 480x500x 10 мм, в которую на расстоянии 150 мм от верха вварена втулка с наружным диаметром 123 мм. Лобовую стенку устанавливают на поперечную концевую балку верхней рамы 3 и приваривают по всей ширине вагона. Лобовую стенку монтируют строго вертикально с фиксацией в продольном направлении по наружному кронштейну.
Нижняя рама. У вагона-самосвала 2ВС-105 нижняя рама (рис. 64) состоит из хребтовой балки 5, двух буферных брусьев 4, двух шкворневых 6 и шести цилиндровых балок 8 с кронштейнами, расположенными с обеих сторон вагона.
Хребтовая балка 5 имеет замкнутое коробчатое сечение и изготовлена из двух двутавров № 55, расположенных на расстоянии 350 мм симметрично от продольной оси вагона и перекрытых сверху и снизу листами толщиной 10 мм. Длина хребтовой балки 13 800 мм, масса 4248 кг. В местах крепления шкворневых и цилиндровых кронштейнов с внутренней стороны к вертикальным полкам двутавров приварены ребра жесткости (8 шт.). По концам к вертикальным полкам двутавров хребтовой балки приклепаны объединенная розетка и задний упор автосцепки, ось симметрии которых по высоте проходит на расстоянии 121 мм от нижней кромки двутавра.

При сборке хребтовой балки допускается прогиб в вертикальной плоскости (вверх не более 10 мм, вниз не более 5 мм) и кривизна в горизонтальной плоскости (не более 5 мм). Кронштейн шкворневой балки 6 имеет замкнутое сечение в виде двух вертикальных ребер 11 из листа толщиной 12 мм. Вертикальные ребра 11 разнесены на расстояние 140 мм и усилены двумя ребрами жесткости. Длина шкворневого кронштейна хребтовой балки равна 598 мм. Верхний лист 10 имеет форму ласточкина хвоста, ширина его свободного конца 220 мм, а ширина в месте приварки к двутавру хребтовой балки 310 мм. Верхний лист установлен симметрично относительно оси кронштейна; допускаемое смещение — не более 2 мм. На верхний лист шкворневого кронштейна с обеих сторон вагона на расстоянии 625 мм от его продольной оси приварены литые шкворневые опоры кузова 9 из стали 15Л, или 20JI, или 25Л (ГОСТ 977—65). Опоры на шкворневых кронштейнах установлены строго параллельно; отклонение от параллельности допускается не более 0,5 мм на длине 170 мм.
Кронштейн цилиндровой балки 8 также имеет замкнутое сечение, выполненное в виде вертикальных ребер 12 из листа толщиной 12 мм, перекрытых сверху и снизу листами 14 толщиной 12 мм. Вертикальные ребра 12 разнесены на расстояние 60 мм и усилены ребрами жесткости. Для установки цилиндров наклона кузова в вертикальных ребрах цилиндровых кронштейнов имеётся вырез, усиленный листом 13 толщиной 12 мм. Верхний лист 14 цилиндрового кронштейна также установлен симметрично относительно оси кронштейна; допускается смещение не более 2 мм. На эти листы с обеих сторон вагона установлены литые цилиндровые опоры кузова 15, конструкция которых аналогична опорам шкворневого кронштейна.
Буферный брус 4 вагона-самосвала сварен из вертикального лобового листа толщиной 8 мм, который приварен к торцам двутавра хребтовой балки. Вертикальный лист усилен ребрами и горизонтальными листами, которые также приварены к двутаврам хребтовой балки. К вертикальному листу справа приклепан поручень-ступенька.
На хребтовой балке нижней рамы между шкворневыми кронштейнами установлены упоры 7, которые предохраняют кузов от перемещения в продольном направлении. К хребтовой балке приварены также кронштейны 1, 2 и 3 для крепления соответственно запасного резервуара, воздухозамедлителя и тормозного резервуара. Все элементы нижней рамы изготовлены из стали 09Г2.
Механизм открывания бортов. Рычажная система, действующая одновременно с механизмом наклона кузова, представляет собой механизм открывания бортов (рис. 65). Этот механизм установлен в лобовой стенке и состоит из регулирующей тяги 1, упорной тяги 2 и вертикального литого двуплечего рычага 3, укрепленного на валике 5. Регулирующая тяга 1 одним концом шарнирно соединена с кронштейном 6 продольного борта, а другим — с вертикальным рычагом 3. Упорная тяга 2, в свою очередь, шарнирно соединена с верхней рамой кузова вагона и с вертикальным рычагом 3. Вертикальный литой рычаг 3 шарнирно укреплен на кронштейнах лобовой стенки (см. рис. 63, позиции б и 5). Плечи рычага до шарнирного соединения с регулирующей и упорной тягами выбирают с таким расчетом, чтобы обеспечить опережение открывания борта при наклоне кузова, т. е. борт устанавливается в одну плоскость с полом уже при наклоне кузова на 25°. При наклоне же кузова на 45° борта открываются на угол 54°. Обеспечение опережения открывания борта относительно поворота пола кузова вагона заметно повышает его устойчивость при разгрузке.
Регулирующая тяга / состоит из собственно тяги с резьбой и головки, при помощи которой регулируют механизм открывания бортов. При нормальном положении тяга должна быть ввернута в головку на 70 мм (до контрольного отверстия 4). Полная длина тяги равна 1480 мм. Упорная тяга 2 изготовлена из двутавра № 14; к тяге 2 четырьмя заклепками приклепано ушко. Длина тяги составляет 1440 мм (с ушком). Вертикальный рычаг 3 литой конструкции из стали 15JI или 20JI, или 25Л. Длина рычага 1072 мм, диаметр отверстия для шарнирного соединения с упорной и регулирующей тягами 90 мм; диаметр среднего отверстия 105 мм. В отверстия вставлены втулки (из стали СтЗ или стали 09Г2) с внутренними диаметрами соответственно 676 и 91 мм. При изготовлении втулок из стали СтЗ их подвергают цементации на глубину 1—1,5 мм.
Механизм наклона кузова. У вагона-самосвала 2ВС-105 наклон кузова осуществляется пневматическими цилиндрами, расположенными по три с каждой стороны вагона. Средний из цилиндров является механизмом двойного действия; два крайних — одностороннего действия. Цилиндр двойного действия предназначен как для наклона кузова, так и для его возвращения в поездное положение после разгрузки.^ По своей конструкции он отличается от цилиндра одинарного действия размерами поршня и количеством манжет. Поршень цилиндра двойного действия имеет две манжеты для обеспечения необходимой герметичности при наклоне и возвращении кузова в поездное положение. От сжатого воздуха происходит поступательное движение вверх и вниз поршня в цилиндре двойного действия. В цилиндрах одинарного действия движение вниз осуществляется от нагрузки тары вагона.
Цилиндры наклона кузова состоят из корпуса, двух съемных крышек и движущегося внутри цилиндра поршня со штоком. Корпус цилиндра представляет собой обечайку, изготовленную из широкополосного листа 14x1050 мм (СтЗ) с двумя приваренными по окружности цилиндрическими кольцами толщиной 20 мм (СтЗ кп), имеющими 20 отверстий для крепления крышек. К корпусу цилиндра симметрично по обе его стороны приварены цапфы и штампованные детали для крепления цилиндра на нижней раме думпкара. Внутренний диаметр обечайки корпуса цилиндра 678 =t 5 мм; эллиптичность возможна в пределах допуска.
Верхняя крышка размером 14x131x780 мм изготовлена из стали СтЗ и представляет собой круг, в среднюю часть которого вварена труба с внутренним диаметром 157 мм, которая служит направляющей для перемещения штока цилиндра. Для входа и выхода сжатого воздуха, а также для заливки масла в полость цилиндра в крышку вварены два штуцера, один из которых закрыт пробкой. Нижняя крышка (днище) толщиной 14 мм имеет два отверстия диаметрами 25 и 34 мм для входа и выхода сжатого воздуха и для слива масла. Верхняя и нижняя крышки прикреплены к цилиндрической части корпуса цилиндра болтами М 16x60.
Шток изготовлен из трубы и имеет на одном конце резьбу, а на другом отверстие под валик для шарнирного соединения с верхней рамой кузова думпкара. На расстоянии 100 мм, начиная от нижнего торца трубы, приварено упорное кольцо, а внутрь штока поставлена заглушка. Длина штока поршня 1300 мм, расстояние от верхнего торца трубы до оси отверстия для валика 75 мм.
Поршень отлит из серого чугуна. Наружный диаметр поршня 684 мм. Толщина поршня цилиндра двойного действия 119 мм, а цилиндра одинарного действия 110 мм. В зоне лабиринтного уплотнения толщина поршней соответственно 75 и 60 мм. Учитывая, что поршень цилиндра двойного действия работает в более тяжелых условиях, размеры ребер увеличены с 12x20 до 12x30 мм, а размеры диаметра средней части поршня — с 205 до 320 мм. Размеры площади соприкосновения штока с поршнем в месте их соединения увеличены с 55 до 66 мм. Толщина крайних бортов поршня уменьшена с 10 до 8,5 мм. В литых поршнях недопустимы трещины любой глубины и протяженности. Раковины глубиной более 4 мм и длиной более 10 мм также не допускаются; число раковин на поршне не должно превышать четырех при расстоянии между ними не менее 40 мм.
Для предотвращения перетекания воздуха из полости в полость поршень снабжен двумя уплотнительными манжетами в цилиндре двойного действия и одним в цилиндре одинарного действия. Манжеты изготовлены из морозостойкой резины. Для повышения надежности манжеты с ноября 1970 г. изготовляют по новым техническим условиям, согласно которым резина манжет должна иметь следующие параметры:
Предел прочности при разрыве в кгс/см2 (не менее).....100
Относительное удлинение в % (не менее)..........160
Остаточное удлинение в % (не менее) ........... 6
Твердость по Шору....................70—80
Манжеты при температуре до —55° С должны быть эластичными.
Пневматическая система управления разгрузкой вагонов-само-свалов. У вагона-самосвала 2ВС-105 пневматическая система управления разгрузкой представляет собой систему специальных пневматических приборов, соединенных трубопроводами. Эти приборы обеспечивают работу механизмов наклона кузова и открывания бортов. Питание пневматических, приборов сжатым воздухом происходит от локомотива или от компрессора стационарной установки с давлением 50—70 Н/сма (5—7 ат).
Admin добавил 23.11.2011 в 12:15
Вы можете дополнить или изменить данную статью, нажав кнопку Редактор