Система пневматических песочниц
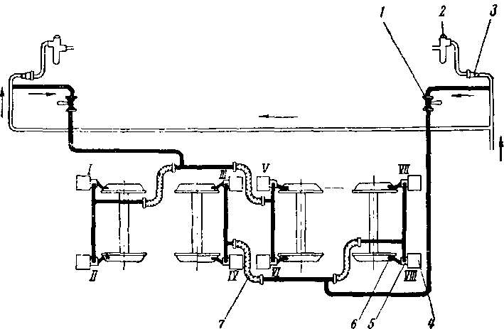
Система пневматических песочниц (рис. 59) состоит из кранов / управления форсунками песочниц, трубопровода, (форсунок 5 и бункеров 4, укрепленных у каждого колеса с наружной стороны на рамных листах тележек. При действии песочниц питание форсунок сжатым воздухом осуществляется из главных резервуаров краном управления песочницами, установленными в кабине машиниста.

Рис. 59. Система пневматических песочниц:
I—кран управлення песочницами; 2 —клапан максимального давления; 3~ контакторный фильтр; 4 — бункер; 5 — форсунка; б—труба для подачи песка под колесо; 7 — соединительный рукав
При этом подача песка происходит под колесные пары обеих тележек, являющихся передними по ходу движения тепловоза. Так, при движении тепловоза вперед кабиной № 2 работают форсунки песочниц /, //, V, VI, а при движении вперед кабиной № 1, песок подается форсунками VII, VIII, III, IV.
Форсунка песочницы (рис. 60) представляет собой коленообраз-ный чугунный корпус 1, верхнее колено которого присоединено к днищу бункера, а нижнее имеет трубу, подводящую песок под колеса.
Полость форсунки частично заполнена песком, стекающим в нее из бункера под углом естественного откоса. При открытии крана управления песочницами на одном из постов управления сжатый воздух поступает в каждую форсунку по двум каналам. Часть его, устремляясь по каналу 6 на поверхность стекающего из бункера песка, образует в камере песчаный вихрь, который струей сжатого воздуха, проникающего через сопло 8, увлекается далее в подводящую под колесо трубу и попадает на рельсы. Количество песка, подаваемого песочницей, регулируется винтом 2, который изменяет сечение отверстия для прохода струи сжатого воздуха. Для песоч ниц следует применять сухой, чистый песок, обязательно просеянный через сетку с ячейками не более 2 мм. Во избежание слеживания песка при заполнении бункеров он не должен быть теплым. Крышки заправочных люков на бункерах должны плотно закрываться по всему контуру, чтобы влага не проникала внутрь песочниц.

Своевременное и правильное пользование песочницами способствует предупреждению боксования колес тепловоза. Количество песка, подаваемое форсунками под каждое колесо, устанавливается следующее: для форсунок /, //, VII, VIII — 1-4-2 кг/мин; для форсунок ///, IV, V, VI — 0,5-ь1 кг/мин.
Начиная с тепловоза № 64 ручной кран управления песочницами заменен электропневматическим клапаном с кнопочным управлением.










