24. Резисторы и аккумуляторная батарея
Ленточные резисторы типа Л С. Резистор выполнен из ленты 3 (рис. 132) с высоким электрическим сопротивлением, изогнутой зигзагом и закрепленной в местах П-образных перегибов с помощью держателей 4. Держатели закреплены между изоляторами 2 на изолированных шпильках /, образующих с боковыми держателями каркас резистора.
Резисторы ЛС-9110 и ЛС-9120 однорядные, а ЛС-9233 двухрядные. Двухрядные резисторы устанавливают друг на друга и стягивают болтами. Технические данные ленточных резисторов приведены в табл. 28.
Панели с резисторами ПС-50. Резисторы типа СР, установленные на панели, выполнены из проволоки с высоким электрическим сопротивлением, намотанной на фарфоровый цилиндр с желобками. Цилиндры резисторов с помощью держателей 5 (рис. 133) и шпилек крепятся к изоляционной панели / болтами. Отдельные панели стягивают шпильками в единую панель.
Монтажные провода подсоединяют к болтам, укрепленным на панели, к которым также присоединены провода от регулировочных хомутов, с помощью которых устанавливается необходимое сопротивление. Технические данные панелей с резисторами типа СР приведены в табл. 29.
Панели с резисторами типа ПС-40. На пластмассовой панели 1 закреплен резистор 2 мощностью 100 Вт (рис. 134). Резисторы выполнены в виде полых керамических трубок, на которые намотана проволока из нихрома или конс-тантана, покрытая высокопрочной эмалью. Применяются нерегулируемые резисторы типа ПЭВ и регулируемые типа ПЭВР, на поверхности последних имеется свободная от эмали дорожка провода для контакта с регулировочным хомутом. Монтажные провода 4, 5, 6 подсоединяют к шпилькам, закрепленным в панель, к которым, в свою очередь, подсоединены провода от хомутов, позволяющих устанавливать требуемую величину сопротивления секции (части) трубки ПЭВР. Технические данные панелей с резисторами типов ПЭВ и ПЭВР приведены в табл. 29.
Таблица 28
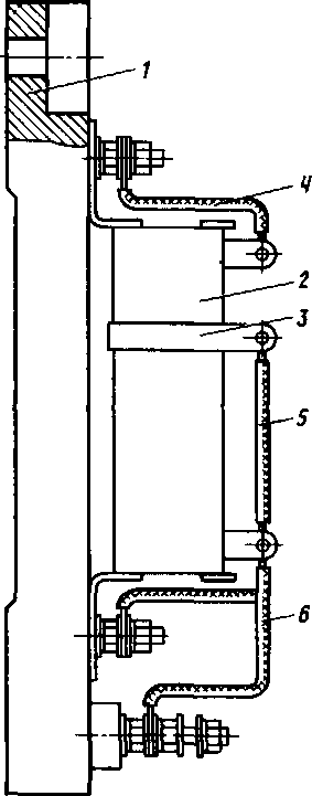
Панель выпрямителей ПВК-6011. На панели из пластмассы крепится при помощи скобы 4 (рис. 135) кремниевый вентиль 2 типа В-200-9. Вентиль закрыт пластмассовым кожухом 6. Выходящий из пластмассовой панели радиатор 3 вентиля обдувается воздухом, поступающим на охлаждение тягового генератора. Технические данные панели: номинальный ток 150 А; номинальное напряжение ПО В; скорость охлаждающего воздуха 12 м/с.
Батарея аккумуляторная. Батарея аккумуляторная щелочная никель-железная 46 ТПНЖ-550 (рис. 136) предназначена для работы в стартерном режиме для пуска дизеля, а также для питания цепей управления, освещения и вспомогательных нагрузок при неработающем дизеле.
Таблица 29
Рис. 134. Панель с резисторами типа ПЭВР: 1—панель; 2—резистор; 3— хомут; 4, 5, 6—монтажные провода
Рис. 135. Панель выпрямителей ПВК-6011: 1—выводной зажим, 2—вентиль кремниевый; 3—радиатор, 4—скоба; 5—панель изоляционная; 6 — кожух; 7 — изоляционная труба
Рис. 136. Аккумулятор ТПНЖ-550: 1—электролит; 2—пробка; 3—гайка; 4— изоляционное кольцо; 5—металлический бак; 6—резиновый чехол, 7—блок электродов
Аккумулятор ТПНЖ-550 состоит из блока положительных и отрицательных электродов, помещенного в стальной бак. Бак покрыт щелочестойким лакокрасочным материалом.
Для обеспечения электрической изоляции аккумуляторов друг от друга и от батарейного ящика на каждый аккумулятор надет резиновый чехол.
Положительные и отрицательные электроды состоят из ламелей, соединенных между собой в замок и укрепленных с обеих сторон стальными ребрами. К ребрам приварены контактные планки. Электроды в блоке соединены между собой двумя способами: путем сварки или болтового соединения.
Блок аккумуляторов имеет четыре борна. Борны выведены через отверстия крышки бака и изолированы от нее пластмассовыми кольцами, втулками и резиновыми кольцами, которые собраны в герметически закрытый
узел, препятствующий вытеканию электролита из аккумулятора. Для заливки аккумулятора имеется горловина в крышке сосуда, закрытая пластмассовой пробкой.
Техническая характеристика батареи
- Число аккумуляторов в батарее............... 46
- Номинальная емкость при 5-ти часовом режиме разряда, А...... 550
- Номинальное (начальное) напряжение, В............ 57,5
- с электролитом .... .............. 45
- без электролита................... 35
Масса аккумулятора, кг:










