![]() |
3.5. Грузоподъемные краны
с пролетным строением
3.5.1. Мостовые краны
Мостовые краны находят широкое применение на
складах промышленных предприятий, транспорта и строительства как при выполнении
основных технологических, так и погрузочно-разгрузочных операций.
В зависимости от конструкции различают краны:
- однобалочные и двухбалочные;
- с ручным и электрическим приводом;
- с ручным управлением из кабины или с пола с помощью
выносного пульта, дистанционным (с кнопочного пульта, по радиоканалам),
полуавтоматическим (с выходом крана к заданному адресу), автоматическим (с
помощью компьютера);
- опирающиеся на рельсы и подвесные;
- с гибким подвесом грузозахвата на канатах и
жестким подвесом на вертикальной колонне (краны-штабелеры, металлургические
краны).
Существуют
краны общего назначения (крюковые – для перегрузки различных грузов) и специальные (для переработки определенных
грузов - грейферные, магнитные, краны-штабелёры, металлургические).
Однобалочные мостовые
краны
являются наиболее простыми и экономичными машинами при относительно небольших
грузоподъемностях (до 5 т). При одинаковой грузоподъемности их масса
значительно меньше, чем у двухбалочных. Краны опорного типа (рис. 3.12.)
перемещаются по подкрановому пути, уложенному на несущих колоннах 1. Металлоконструкция однобалочного крана в зависимости
от величины пролета и грузоподъемности выполняется по-разному. При небольших
пролетах (рис.3.12,а) она может быть выполнена из двутавровой балки 2,
соединяемой по концам с концевыми балками 4, снабженными ходовыми колесами 5.
Механизм передвижения 6 у таких кранов размещен на одной из концевых балок и
соединен с приводным колесом другой балки тихоходным трансмиссионным валом.

3.12. Однобалочный кран опорного типа
При больших пролетах главная балка 2 усиливается
пространственными фермами 7 (рис. 3.12,б). По нижнему поясу балки 2 перемещается
электрическая таль 3, управляемая с пола. Механизм передвижения 8 крана с
длинным пролетом аналогичен по устройству механизму передвижения тали, на
обеих концевых балках устанавливается по одному такому приводу. У опорных
кранов зона обслуживания на 2L уже ширины пролета Lп. Фрагмент характеристик
опорных однобалочных кранов приведен в табл. 3.10.
Таблица 3.10.
Параметры опорных однобалочных кранов
|
Грузо-подъем-ность,
т |
Пролет Lк , м |
Высота подъема, м |
Скорость передви- жения крана, м/с |
Основные габаритные размеры, мм |
Масса крана, т |
|||
|
А |
В |
Н |
L |
|||||
|
|
4,5 |
|
|
1500 |
1932 3032 4432 |
|
|
1,26 |
|
1 |
13,5 |
6-18 |
|
2600 |
517 |
800-1175 |
2,27 |
|
|
|
22,5 |
|
0,5±0,35 |
4000 |
|
|
4,03 |
|
|
|
4,5 |
|
1500 |
1932 3032 4432 |
|
|
1,87 |
|
|
5 |
13,5 |
6-18 |
|
2600 |
1593 |
1075-1315 |
3,26 |
|
|
|
22,5 |
|
|
4000 |
|
|
6,10 |
|
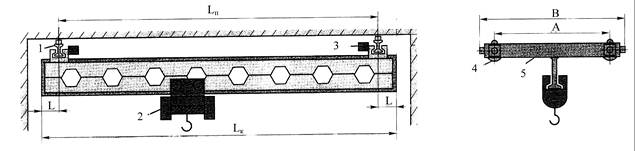
Однобалочные краны подвесного типа (рис.3.13.)
ходовыми колесами 4 опираются на нижние полки двутавра 1, подвешенного к
перекрытию здания. В зависимости от длины пролета они могут быть двухопорными
либо многоопорными. В отличие от опорных кранов подвесные за счет наличия
консолей L при той же длине пролета Lп позволяют обслуживать
большую площадь.

3.13. Однобалочный кран подвесного типа
Мосты подвесных кранов, находящихся в соседних
пролетах склада могут быть состыкованы друг с другом переходными мостиками и
электрическая таль 2 перейдет с одного моста на другой для передачи груза.
Можно обеспечить выход тали по консольной балке и на грузовую рампу для
погрузочно-разгрузочных работ с подвижным составом.
Механизм перемещения 3 состоит из двух индивидуальных
приводов, установленных на концевых балках 5. На рынке подвесных кранов широко
представлена как продукция отечественных, так и зарубежных краностроительных
заводов. В табл. 3.11 приведены характеристики некоторых из них.
Таблица 3.11
Параметры подвесных однобалочных кранов
|
Пролет крана Lп, м |
Длина крана Lк, м |
Длина консолей L, м |
Высота подъема, м |
Грузоподъемность |
|||||||||||
|
1 т |
2 т |
3,2 т |
5 т |
||||||||||||
|
База А, мм |
Ширина
В, мм |
Масса с талью, т |
База А, мм |
Ширина
В, мм |
Масса с талью, т |
База А, мм |
Ширина
В, мм |
Масса с талью, т |
База А, мм |
Ширина
В, мм |
Масса с талью, т |
||||
|
6,0 |
6,6 7,2 7,8 |
0,3 0,6 0,9 |
6 |
600 |
1460 |
0,91 |
600 |
1460 |
1,23 |
600 |
1460 |
1,71 |
900 |
2100 |
2,06 |
|
15,0 |
16,2 16,8 17,4 18,0 |
0,6 0,9 1,2 1,5 |
18 |
1710 |
1,51 |
|
1360 |
1,86 |
1710 |
2,48 |
2100 |
3,28 |
|||
Двухбалочный мостовой
кран
представляет собой сварной балочный или ферменный мост (рис. 3.14.), состоящий
из продольных 1 и поперечных
(концевых) балок 7. В последних установлены ходовые колеса 6, приводимые во вращение механизмом
передвижения 3 крана. Мост
перемещается по подкрановым путям 5, уложенным на подкрановые балки, опирающиеся
на колонны здания. Стальные или железобетонные
колонны установлены с шагом 12 или

3.14. Двухбалочный мостовой кран общего назначения
При грузоподъемности более 10 т некоторые краны имеют два
самостоятельных механизма подъема — главный и вспомогательный.
Грузоподъемность у таких кранов обозначается, например, 16/3,2; 20/5; 50/12,5
т, где первое число – грузоподъемность главного механизма подъема, в второе –
вспомогательного. Последний используется для подъема малых грузов большой
скоростью.
В зависимости от назначения кранов и рода выполняемых работ
используются крюковые, грейферные, магнитные или иные грузозахваты. Промышленностью
выпускается широкая номенклатура мостовых кранов общего назначения.
Характеристики некоторых их них приведены в табл. 3.12.
Таблица 3.12
Краны мостовые электрические общего назначения с
управлением из кабины
|
Показатель |
Краны грузоподъемностью, т |
||||||
|
5 |
10 |
12,5 |
16 |
16/3,2 |
20/5 |
32/5 |
|
|
Пролег, м |
7-34,5 |
7-34,5 |
10-34,5 |
10-34,5 |
7-34,5 |
10,5-34,5 |
10,5-34,5 |
|
Высота подъема, м |
4-16 |
4-16 |
16 |
16 |
4-16/18 |
12,5/14 |
12,5/14,5 |
|
Скорость,
м/мин подъема крюка передвижения
тележки передвижения крана |
10 40 80 |
8 40 80 |
12 38 75 |
7,5 37,8 75 |
8/20 40 80 |
2,4 /12 19,2/37,8 50/80 |
2,4 /12 19,2/37,8 48/75 |
|
Мощность
электро-двигателей механиз-мов, кВт: суммарная
подъема передвижения
тележки передвижения крана |
22,9 13 1,7 4,1x2 |
36,8 7,5 2,7 5,8x2 |
50,5 30 3,5 11x2 |
52,1 26 4,1 9x2 |
61,1 16/13 4,1 9x2 |
39,6/75,5 36/17,5 3,1/4,1 6,5x2/9x2 |
40,3/83 37/15 8,3/9 5x2/11x2 |
|
Масса крана, т |
8,2-23,01 |
9,9- 27,22 |
13 31,4 |
15,6-42,5 |
14,87-34,15 |
1 7-46 |
23,7-57,6 |
Кроме кранов общего назначения
применяются специальные кранов. Например, для выполнения работ по подъему и
перемещению тяжеловесного технологического оборудования в Санкт-Петербурге
выпускаются мостовые краны грузоподъемностью 180/63+5 т и 200/32+5 т.
В
технической литературе и технической документации производителей ПТМ нередко
режимы работы машины указывается не так, как этого требуют современные
нормативные документы. Правилами по кранам (ПБ
10-382-00) установлено, что группы классификаций (режимов) кранов и их
механизмов должны приниматься по международному стандарту (МС) ИСО 4301/1,
применение которого было рекомендовано еще Правилами по кранам ПБ 10-14-92.
Наряду с МС ИСО 4301/1 действовали ГОСТ 25546-82 «Краны грузоподъемные. Режимы
работы» и ГОСТ 25835-83 «Краны грузоподъемные. Классификация механизмов по
режимам работы». Эти стандарты по показателям и структуре соответствовали международному
стандарту, поэтому переход к его применению не встречает принципиальных
трудностей. В табл. 3.13 и 3.14
приведено примерное соответствие режимных классификаций кранов и механизмов
по стандартам ГОСТ 25546-82, ГОСТ 25835-83 и ИСО 4301/1. В них буквами Л, С,
Т, ВТ обозначены существовавшие ранее легкий, средний, тяжелый и весьма тяжелый
режимы.
Таблица 3.13
Соответствие групп классификации (режимов) кранов в
целом
|
Группа МС ИСО |
- |
А1 |
А2 |
A3 |
А4 |
А5 |
А6 |
А7 |
А8 |
- |
|
Группа
ГОСТ |
1Ка |
1K |
2К |
3К |
4К |
5К |
6К |
7К |
8К |
9Ка |
|
Правила |
Л (редкое использование) |
Л |
С |
Т |
ВТ |
|||||
Таблица 3.14
Соответствие
групп классификации (режимов) механизмов в целом
|
Группа МС ИСО |
М1 |
М2 |
МЗ |
М4 |
М5 |
М6 |
М7 |
М8 |
|
Группа
ГОСТ |
1Мб |
1Ма |
1М |
2М |
3М |
4М |
5M |
6М |
|
Правила |
Л (редкое использование) |
Л |
С |
Т |
ВТ |
|||
3.5.2. Краны-штабелеры
Для обслуживания складов тарно-штучных
грузов применяются мостовые
краны – штабелеры, которые являются одной из разновидностей мостовых кранов.
Вместо гибкой канатной грузовой подвески они имеют вертикальную колонну, по
которой перемещается грузозахват. Это обеспечивает жесткий подвес груза и
возможность полной автоматизации перегрузочных и складских работ при переработке
тарно-штучных грузов на складах и в цехах предприятий. Автоматические мостовые
краны-штабелеры называют мостовыми складскими роботами.
Мостовые
краны-штабелеры принято классифицировать:
по конструкции моста и по способу
катания по подкрановым путям - опорные (колеса крана опираются на подкрановые
пути) и подвесные (ходовые колеса перемещаются по нижним полкам двутавров,
которые служат в этом случае подкрановыми путями);
по наличию кабины для
оператора - без кабины и с подъемной кабиной;
по конструкции грузовой
тележки - с опорной и подвесной тележкой;
по конструкции главных балок моста
- двутавры, сварные балки коробчатого сечения, сварные балки из трубы и тавра
и т.д.;
по способу управления - ручное управление,
полуавтоматическое; автоматическое;
по способу ручного управления - с
пола (с помощью подвесного поста управления) и из подъемной кабины.
Несущей конструкцией
крана-штабелера (рис.3.15) является мост 1. По нижнему поясу моста
перемещается грузовая тележка 3 на
четырех катковых подвесных тележках 5. На грузовой тележке смонтирована
поворотная платформа, на нижней части которой установлен механизм поворота, а на верхней - механизм подъема 2. К платформе крепится жесткая или телескопическая
колонна 6 с рамами для восприятия нагрузки от грузоподъемного устройства и
направляющими для обеспечения работы клинового ловителя. Клиновые ловители срабатывают
от ограничителя скорости при падении кабины из-за обрыва грузового каната или
при скорости опускания более 0.5 м/с. По колонне передвигаются грузоподъемное
устройство 7. Оно снабжается вилочным или другим захватом в зависимости от
характера и геометрии груза.
Мостовой кран-штабелер имеет четыре направления движения
(обозначены на рис. стрелками): I - передвижение моста по
подкрановым путям; 2 - передвижение
тележки по мосту; 3 - подъем и опускание грузозахвата; 4 - поворот колонны
вокруг вертикальной оси. Мостовые краны-штабелеры имеют два привода передвижения
моста - на каждой из концевых балок.

3.15. Мостовой кран-штабелер
Основные параметры мостовых кранов-штабелеров: грузоподъемность 125...
Достоинства мостовых кранов-штабелеров: хорошее
использование объема складских помещений; узкие проходыа для штабелирования;
большая высота подъема; высокая производительность; возможность полной
автоматизации переработки грузов.
Недостатки: большая масса моста (особенно при
больших пролетах); сложность автоматизации (по сравнению со стеллажными
кранами-штабелерами).
Применяют мостовые краны-штабелеры в закрытых
складах для переработки тарно-штучных грузов и металлопроката при средних
грузопотоках и больших запасах хранения грузов; в гибких автоматических
производствах - в качестве транспортно-складских роботов, обслуживающих
автоматический склад и производственный участок; в качестве
кранов-манипуляторов при погрузке и разгрузке тарно-штучных грузов из бортовых
автомобилей (в этих случаях используют мостовые краны-штабелеры с
телескопической колонной).

3.16.
Стеллажные краны-штабелеры
а -
подвесной; б - опирающийся на
напольный рельс: в - опирающийся
на стеллаж;
1
— механизм подъема; 2 — ходовая часть; 3
— щкаф с электроаппаратурой; 4
- горизонтальные ролики; 5 - выдвижной поворотный захват; 6 — подвижной телескопический захват;
7 — стол
Разновидностью мостовых кранов-штабелеров являются стеллажные краны-штабелеры,
обслуживающие преимущественно высотные склады. (рис. 3.16). Их классифицируют:
по числу вертикальных колонн - с одной или двумя колоннами;
по способу управления - с ручным управлением из подъемной кабины,
полуавтоматическим, автоматическим;
по способу опирания подкрановых путей - с одним верхним
подкрановым путем и напольными роликами (рис. 3.16,а), с одним верхним и одним
нижним рельсовыми путями (рис.3.16, б), с двумя подкрановыми путями, уложенными
по стеллажам (рис.3.16,в) и др.;
по числу грузозахватов - с одним или двумя;
по типу грузозахвата - с телескопическим грузозахватом; с
поворотно-выдвижными вилами;
по роду перерабатываемых грузов и назначению - для комплектации
отдельных штучных грузов, для переработки грузов целыми пакетами на поддонах,
для длинномерных грузов (металлопроката).
В современных транспортно – грузовых комплексах
расширяется применение автоматизированных стеллажных штабелеров с
автоматическим адресованием. Датчики системы автоматического управления
располагаются на ходовой платформе (адресование по длине) и на подъемной
платформе (адресование по высоте и по ширине). Шунты или другие замыкающие
устройства для датчиков устанавливаются в нижней части металлоконструкции
стеллажей (адресование по длине), на вертикальной колонне (адресование по высоте) и на секции телескопического
грузозахвата (адресование по ширине).
Автоматические стеллажные
краны-штабелеры называют стеллажными складскими роботами. Схема устройства
такого робота показана на рис.3.17. Стеллажный кран-штабелер имеет три направления
движения (степени подвижности). Они обозначены на рис.3.17 стрелками: передвижение
крана-штабелера вдоль подкранового пути; подъем и опускание грузовой платформы;
выдвижение телескопического грузозахвата
влево и вправо от крана-штабелара.

3.17. Схема
стеллажного складского робота:
I - телескопический
(выдвижной) грузозахват; 2 - подъемная
платформа; 3 - холостое ходовое колесо; 4 - ходовая опорная платформа; 5 -
приводное ходовое колесо; 6 - опорный подкрановый путь; 7 - привод
передвижения крана; 8 -привод подъема; 9 - вертикальная колонна; 10 - каретка
подъемной платформы; 11 - канатно-блочная система механизма подъема; 12 -
подвеска гибкого кабеля; 13 - блок направляющих роликов; 14 - верхняя
направляющая балка; 15 - датчики системы
автоматического управления
На колонне крана-штабелера
имеются направляющие для катков каретки подъемной платформы.
Вся нагрузка от веса груза и штабелера воспринимается нижним подкрановым путем 6.
Верхняя балка 14 служит
только для направления движения крана-штабелера.
Грузоподъемность стеллажных кранов находится в
пределах 0,25… 12,5 т, наибольшая высота подъема
Достоинства стеллажных кранов-штабелеров: хорошее
заполнение складских объемов грузами (за счет узкого межстеллажного прохода и
большой высоты подъема); высокая производительность; возможность полной
автоматизации складских работ.
Недостатки: узкая специализация по функциям
(только обслуживание высотных стеллажей в зоне хранения) и по перерабатываемым
грузам (определенные размеры пакетов); обслуживание только двух стеллажей,
ограниченная зона действия.
Применяют стеллажные краны-штабелеры в закрытых
складах тарно-штучных грузов и металлопроката при больших грузопотоках и
больших запасах хранения грузов, а также в качестве складских и
транспортно-складских роботов в гибких автоматических производствах. В
автоматизированных цехах и складах для формирования и расформирования пакетов,
для перегрузки штучных грузов с одного конвейера на другой, для отборки,
сортировки и комплектации грузов используют различные перегрузочные роботы.
3.5.3. Козловые краны и мостовые перегружатели
Козловые краны представляют собой разновидность кранов мостовых.
Их отличие заключается в том, что мост крана устанавливается на опорах, жестко
или шарнирно соединенных с ним. Каждая опора состоит из двух ног, поставленных
наклонно друг к другу. Нижними концами ноги опираются на ходовую часть крана,
снабженную колесами. Такое устройство исключает необходимость в сооружении
эстакад для подкрановых путей, которые укладываются на уровне земли. На
прирельсовых складах козловые краны получили широкое применение при переработке
контейнеров, металлов, лесных, а также навалочных грузов. Мост козлового крана
перекрывает железнодорожные пути, автомобильный проезд и площадь склада.
Козловые краны классифицируют:
по конструкции моста - однобалочные (главная
балка моста изготовлена из двутавра в сочетании с другими конструкциями) и
двухбалочный (имеет две главные балки коробчатого сечения, сваренные из
листов);
по наличию консолей у моста - с двумя консолями (по обоим концам моста),
с одной консолью, бесконсольные;
по конструкции грузовой тележки и способу ее
катания по мосту - с опорной тележкой; с подвесной тележкой (обычно
электроталью);
по расположению привода механизмов подъема и
передвижения грузовой тележки – со стационарным размещением лебедок на мосту; с
размещением на платформе грузовой тележки.
Кабина козлового крана может быть подвижной (в этом случае она
подвешивается к грузовой тележке и перемещается вместе с ней) и неподвижной
(обычно - у кранов небольшой грузоподъемности и с небольшим пролетом).

3.18. Козловой кран ККС-12,5
На рис. 3.18. представлена одна из возможных
конструкций козлового крана – ККС-12,5 грузоподъемностью 12,5 т с подвесной
тележкой. Мост 1 крана выполнен
в форме решетчатой фермы большого сечения. Опоры 2 и 4 крепятся к мосту
боковыми фланцами. Это позволяет увеличить базу крана и обеспечить широкий
просвет между опорами для перемещения без разворота грузов длиной до
Стойки опор попарно связаны стяжками 7. Механизм передвижения крана состоит
из двух приводных 6 и двух ведомых 8 тележек.
Грузовая тележка 3 перемещается
вместе с кабиной по монорельсу, прикрепленному к нижней части фермы моста, с
помощью тягового каната, приводимого в движение стационарной тяговой лебедкой 5. Механизм подъема груза размещен на
грузовой тележке. Со стороны кабины консоль выполнена удлиненной для
размещения кабины с целью обеспечения одинакового вылета консолей.
Подвод тока к крану осуществляется при помощи
гибкого кабеля, наматываемого на кабельный барабан 9, а к грузовой тележке -
по кабельной гирлянде, подвешенной на струне. Краны оборудованы сигнализатором
давления ветра и противоугонным крановым захватом.
В отличие от обычных козловых кранов, мост и опоры которых
представляют собой жестко связанную металлоконструкцию, имеется группа кранов,
называемых самомонтирующимися.
В самомонтирующихся кранах под опорами отсутствуют балки.
Ноги опор крепятся к независимым тележкам, причем одна нога опоры закрепляется
на приводной тележке, а другая — на холостой. Для удержания ног в рабочем состоянии
они скрепляются специальной тягой. На грузовых терминалах железных дорог
преимущественное распространение получили самомонтирующиеся краны.
Параметры кранов различаются в широких
диапазонах. У наиболее распространенных козловых кранов грузоподъемность
составляет 1…50 т, высота подъема 4...25 м, пролет 10…42 м, скорость
подъема груза 0,14…0,32 м/с, скорость
передвижения крана 0,2…2 м/с, скорость передвижения тележки
0,1…1,2 м/с, емкость грейферов 1,6…15
м3.
Мостовые перегружатели (перегрузочные мосты) изготовляют
обычно с грейферными захватами; они обслуживают главным образом открытые
склады угля и руды, используются на промышленных предприятиях, электростанциях
и в портах. Грузоподъёмность грейферных перегружателей с грузовой тележкой
составляет 15—30 т, скорость передвижения грузовой тележки — 160…360 м/мин,
подъёма груза — 60…70 м/мин; производительность 500…1000 т/ч. Для увеличения
зоны обслуживания грузовые тележки могут выполняться с поворотной стрелой
(скорость поворота 2…4 об/мин) с вылетом 3—6 м. Перегружатели с поворотным
краном имеют грузоподъёмность 10…20 т, вылет стрелы 10…20 м; скорость движения
крана по верхним поясам моста 120…180 м/мин; иногда их снабжают ленточным конвейером,
который загружается краном, что сокращает его пробеги и увеличивает
производительность перегружателя. Крюковые перегружатели для штучных грузов
имеют грузоподъёмность до 300 т. Для обслуживания складов круглой (секторной)
формы используют радиальные мосты, у которых одна опора неподвижная
(поворотная), а другая перемещается по
кольцевому пути. Мосты имеют пролёты до
Высота кранов выбирается в зависимости от
заданной высоты подъема груза с учетом габаритов сооружений, над которыми
перемещаются грузы. В зависимости от поперечного профиля обслуживаемой площадки
ходовые тележки опорных ног козловых кранов и мостовых перегружателей могут
быть расположены на одинаковых или разных уровнях. В некоторых случаях одна из
ходовых тележек расположена на уровне пролетного строения. Такие краны
называются полукозловыми.
С развитием контейнерных перевозок все большее применение находят
контейнерные козловые краны, имеющие грузоподъемность 20, 25, 34, 40 т и обеспечивающие
многоярусное складирование крупнотоннажных контейнеров.
На железнодорожных контейнерных терминалах применяются, например,
контейнерные краны, которые могут перерабатывать как крупнотоннажные контейнеры
массой брутто 24 и 30,5 т, так и контрейлеры массой брутто 34 т (рис.3.19).
Мост крана 2 состоит из двух разнесенных на значительное
расстояние коробчатых балок, жестко связанных концевыми балками. На платформе
грузовой тележки 4 размещен поворотный контейнерный захват (спредер) 3,
обеспечивающий горизонтальное положение
контейнера независимо от равномерности его загрузки. Кабина управления 5
находится в непосредственной близости от него. Захват контейнера 7 или полуприцепа
8 осуществляется без помощи стропальщика.

3.19. Контейнерный козловой кран грузоподъемностью 34 т
На одной из опор смонтирован вспомогательный кран 6, используемый
при ремонтных работах. Подвод тока выполнен с помощью троллеев 1, проложенных
по опорам.
Кран рассчитан на режим работы А4, установленная мощность
составляет 114 кВт, его масса – 125 т; скорость передвижения крана – 0,63 м/с,
передвижения тележки -0,32 м/с, подъема – 0,125 м/с, вращения платформы – 0,5;
1 мин-1.
Консольные краны позволяют разместить железную и автомобильную
дороги под консолями, а межопорное пространство использовать для хранения
контейнеров. Если большая вместимость складской зоны не требуется, то для
перегрузки крупнотоннажных 20-, 40-, 45-футовых контейнеров с одного вида
транспорта на другой используют облегченный бесконсольный козловой двухбалочный
кран с поворотной грузовой тележкой.
Железнодорожные пути и автодорога вводятся в пролет шириной
3.5.4. Кабельные краны
Если требуется обеспечить большую ширину открытого склада или
расстояние перемещения груза на транспортно-грузовом комплексе от пункта приема
груза до пункта выдачи составляет несколько десятков или даже сотен метров,
может оказаться целесообразным применение кабельных кранов.
Они состоят (рис. 3.20,а) из двух башен (машинной 1 и хвостовой
7), между которыми натянут несущий канат 3. В машинной башне размещена
фрикционная тяговая лебедка, обеспечивающая перемещение по гладкому несущему
канату грузовой тележки 4 с помощью тягового каната 5. Там же установлена и подъемная
лебедка, на барабане которой закреплен один конец грузового каната 5, а другой
его конец запасован на хвостовой башне. На хвостовой башне располагаются
устройства натяжения несущего каната 8. Высота башен зависит от величины
пролета, провеса канатов и достигает

3.20. Кабельные краны
Применяют кабельные краны различных типов:
- стационарные - обе башни неподвижны, кран обслуживает
линию;
- качающиеся - башни выполнены в виде расчаленных вантами
мачт, которые могут быть наклонены в каждую сторону на угол до 8°. Зона
обслуживания - прямоугольник. Наклон мачт достигается изменением длин растяжек.
Ширина площадки, обслуживаемой одним краном, тем больше, чем выше его мачты.
- продольно-подвижные (рис.3.20,а) - обе башни
располагаются на тележках, передвигающихся по рельсовым путям 8 с помощью
индивидуального привода. Кран обслуживает прямоугольную площадку. Хвостовая
башня может быть качающейся.
- радиально-подвижные - одна из башен делается неподвижной,
вторая передвигается по дуге окружности. Обслуживаемая площадь - сектор круга.
- мостовые (рис.3.20,б) - несущий канат
подвешивают к консолям козлового крана, имеющего легкую пролетную ферму 11,
которая воспринимает помимо собственного веса натяжение несущего каната 12,
причем момент от веса в значительной
мере возмещается моментом от натяжения несущего каната. Вследствие этого масса
крана относительно невелика.
Тяговая лебедка 10 и
подъемная лебедка 13 установлены на мосту крана. Механизм передвижения крана
аналогичен обычным козловым кранам. Применяют эти краны при небольших пролетах
(до
В зависимости от рода перегружаемых материалов
кабельные краны могут оборудоваться крюком, грейфером, бадьями для бетона или
специальными захватами. Пролеты кабельных кранов 250—500 м, в отдельных случаях
до