Тепловоз ТЭ136
КодОКП 31 8116 3304
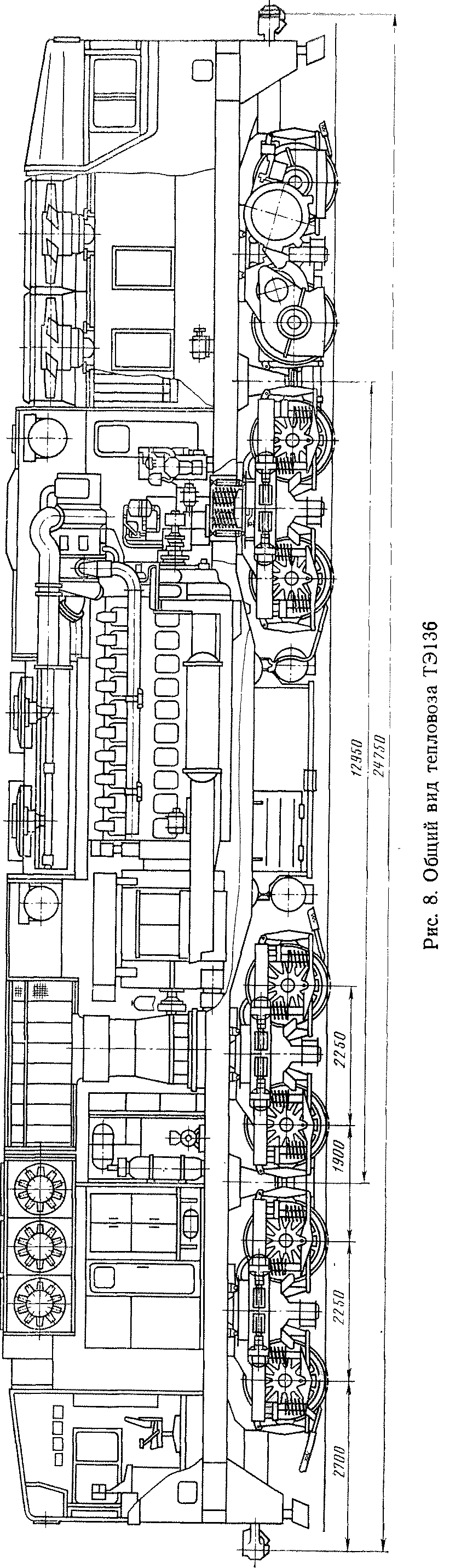
Тепловоз ТЭ136 — магистральный мощностью 4412 кВт (6000 л. с.) с электрической передачей переменно-постоянного тока (рис. 7-9) предназначен для вождения грузовых поездов но путям МПС с усиленным верхним строением пути.
На тепловозе установлен дизель-генераторный агрегат 1-20ДГ с дизелем 20ЧН2А26/26 с однокор-пусным генератором, состоящим из тягового и вспомогательного генераторов. От вспомогательного генератора обеспечивается питание собственных нужд тепловоза.
Тепловоз оборудован электродинамическим тормозом.
Система охлаждения тепловоза трехконтур-пая, обеспечивающая охлаждение );<..■: г. г.ыгщ.и температурном контуре, масла — в ни л-мн-чт-р:)
ТурНОМ КОНТуре И ИаДДуВОЧНОГО ВОЗД\ ч,1 I; Г.м :
духо-воздушном охладителе. Охлаждение пим-.мн. электрооборудования осуществляется ОТ 1Ц-11ф.1ЛИ зованного воздухоснабжения.
Кузов несущей конструкции вагонного тина с двумя кабинами.
Тележки — четырехосные, бесчелюстные с двухступенчатым рессорным подвешиванием. Экипаж ная часть тепловоза, состоящая из двух четырех осных тележек, отличается низким расположением шкворней, что повышает тяговые качества тепловоза.
Техническая характеристика
Ширина колеи, мм.......... ... 1520
Габарит по ГОСТ 9238-83 ............ 1-Т
Мощность, кВт (л. с.)............. 4412 (6000)
Осевая формула............... 20+20—20+20
Служебная масса, т.............. 200±3%
Нагрузка от колесной пары на рельсы, кН (тс)...... 245±3%
(25+3%)
Сила тяги при длительном режиме, кН (тс)....... 470,4 (48)
Скорость при длительном режиме, км/ч....... 25,15
Конструкционная скорость, км/ч.......... 100
Минимальный радиус проходимых кривых, м . 125
Марка дизеля (обозначение по ГОСТ 4393-82)....... 1-1Д49
(20ЧН2А26/26)
Габаритные размеры, мм:
длина по осям автосцепок......... 24750
ширина............... 3126
высота............... 5110
Диаметр колес, мм.............. 1250
Запасы, кг:
топлива................ 8000
песка............... 3000
воды............... 1500
масла................ . 1600

Рис. 7. Тепловоз ТЭ136


Рис. 9. Тяговая характеристика тепловозов ТЭ136 и ТЭ126
Тепловоз ТЭ136 мощностью 4412 к Г. г і».і»іІМ л. с.) не имеет аналога в современном л т>м
тепловозостроении.
Год выпуска опытных образцов -Технические условия — ТУ 24.04.оч, >-ч
Изготовитель — Производствами». "Мл-мин-пнс
«Ворошиловградтепловоз»,










