3.28 Цепи управлении контакторами отопления кабины машиниста и кондиционирования воздуха
Переключатель 437 отопления и кондиционирования имеет следующие положения:
1 - «Отключено»;
2 - «Вентилятор»;
3 - «Отопление 1/2»;
4 - «Отопление 1/1»;
5 - «Отопление автомат 1/2»;
6 - «Отопление автомат 1/1»;
7 - «Кондиционер на ручном управлении»;
8 - «Кондиционер на автоматическом управлении». Двигатель 451 привода вентилятора, который при включении нагревательных элементов нагнетает подогретый воздух, а при включении кондиционера охлажденный воздух, получает питание по цепи (рис. 91):
Электровоза серии Е5 - Е7:
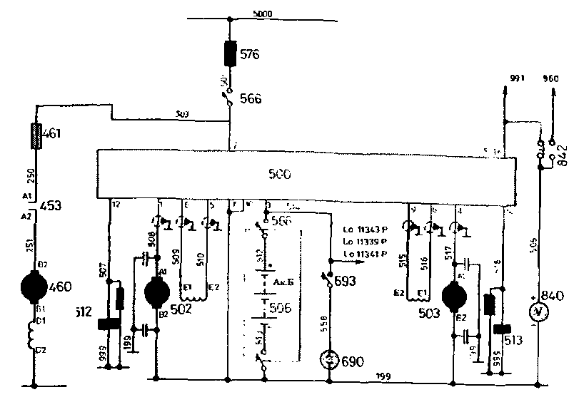
- АЗВ 432, провод 253, контакты контактора 445, расположенного в шкафу под выключателем 566 батареи, провод 255, резистор 449, провод 254, двигатель вентилятора 451, провод 999.

Рис.91 Цепи управления контакторами отопления кабины
Электровоза серии Е9:
- АЗВ 432, провод 253, контакты контактора 445, расположенного в шкафу под выключателем 566 батареи, провод 255, резистор 446, блок-контакты реле скорости двигателя каллорифера 438, провод 254, двигатель вентилятора 451, провод 999.
Для привода компрессора кондиционера и вентилятора охлаждения конденсатора установлен двигатель, который получает питание по цепи:
- вывод 2 РЩ 500, провод 503, предохранитель 461 в шкафу промежуточного коридора под выключателем аккумуляторной батареи, провод 250, контакты «Al - А2» контактора 453, провод 251, двигатель кондиционера 460, провод 999.
При постановке переключателя 437 в положение «2» образуется цепь (рис. 91):
- АЗВ 430, провод 256, контакты 5-6 переключателя 437, провод 260, блок-контакты контактора 445, катушка контактопа 445. поовол 999.

Ас. 92 Цепи питания двигателей калорифера
а) электровоза серии Е5 - Е7;
б) электровоза серии Е9;

Ptvc. °i Z/ели питания двигателей кондиционера
После включения контактора 445 в цепь его катушки вводится резистор.
В положении «3» переключателя 437, кроме контактов 5-6, замкнуты его контакты и 9 - 10. При этом создается цепь (рис. 91):
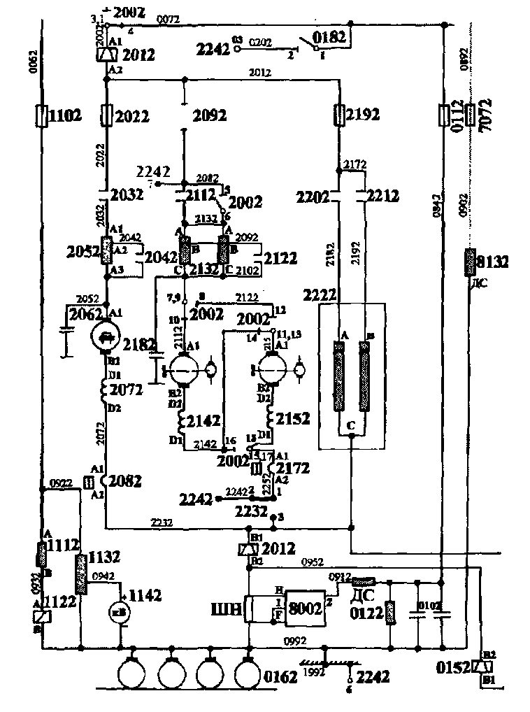
- АЗВ 430, провод 256, дополнительные контакты АЗВ 432, провод 257, блок-контакты 5 - 6 контактора 400, провод 258, контакты 9-10 переключателя 437, провод 265, катушка контактора отопления 220, провод 999.
В положении «4» переключателя 437 замыкаются его контакты 5-6, 9 - 10и 15 - 16. При замыкании контактов 15-16 образуется цепь (см. рис. 91):
- провод 258, контакты 15 - 16 переключателя, провод 267, контакты термостата 433, провод 289, катушка контактора 221, провод 999.
После включения контактора 221 ток начинает проходить через секцию «В - С» нагревательных элементов 222 (рис. 94, 95). Термостат 433 при нагреве воздуха в подводяшем канале до 80 - 90 °С разрывает цепь питания контактора 222.
После включения контактора 220 ток начинает проходить через секцию «А - С» нагревательных элементов 222 (рис. 94).
В положении «5» переключателя 437 замыкаются его контакты 5 - 6, 11 - 12 и через контакты термостата 439, размыкающиеся при температуре в кабине 16-20 °С, полается питание на катушку контактора 220.

Рис. 94 Силовые цепи вспомогательных машин и отопления кабины машиниста секции №1

Рис.95 Силовые цепи вспомогательных машин и отопления кабины машиниста секции №2
В положении «6» переключателя 437 замыкаются его контакты 5-6, 11 - 12 и 15- 16:
- при замыкании контактов 5-6 включается контактор 445 двигателя вентилятора;
- при замыкании контактов 11 - 12 и контактов термостата 439 включается контактор отопления 220;
- при замыкании контактов 15 - 16 и контактов термостата 433
контактор отопления 221. При нагреве воздуха в подводящем канале до 80 - 90 °С контакты термостата 433 разрывают цепь питания катушки контактора 221.
При постановке переключателя 437 в положение «1» все его контакты размыкаются, но контактор 445 получает питание по цепи:
- АЗВ 430, провод 256, контакты термостата 440, провод 260, добавочное сопротивление 44521 (44522), катушка контактора 445, провод 999.
При снижении температуры в камере нагревательных элементов до 60 - 70 °С термостат разрывает цепь питания контактора 445, и вентилятор прекращает работу. Если температура воздуха в камере превысит 180 - 200 °С, защитный термостат 434 замкнет цепь, в которую включен резистор 435, сопротивление которого подобрано так, что происходит отключение АЗВ 430.
В положении «7» переключателя 437 замыкаются его контакты 3 - 4 и 5 - 6. Через контакты 3-4 получает питание катушка контактора 453 (двигателя кондиционера) по цепи:
- АЗВ 430, провод 256, дополнительные контакты АЗВ 432, провод 257, контакты 3-4 переключателя 437, провод 262, контакты защитного реле давления 442 (размыкающиеся при недостаточном давлении фреона в системе кондиционера), контакты защитного реле давления 441 (размыкающиеся при давлении фреона в системе более 1,6 кгс/см"), провод 263, блок-контакты реле индикации работы генератора токоуправления 512, провод 264. блок-контакты реле индикации работы генератора токоуправления 513, провод 269, катушка контактора 453, провод 999.
Работа двигателя кондиционера 460 возможна, таким образом, только при включенных ГТУ и нормальном давлении фреона в системе кондиционера.
В положении «8» переключателя 437 замыкаются его контакты 1 - 2 и 5 - 6. При этом контактор 453 получает питание по цепи:
- АЗВ 430, провод 256, дополнительные контакты АЗВ 432, провод 257, контакты 1 - 2 переключателя 437, провод 261, контакты термостата 439 (замыкающиеся при температуре в кабине 16 - 20 °С), провод 262, контакты реле давления 442 (размыкающиеся при недостаточном давлении фреона в системе кондиционера), контакты реле давления 441 (размыкающиеся при давлении фреона в системе более 1,6 кгс/см"), провод 263, блок-контакты реле индикации работы
генератора токоуправления 512, провод 264, блок-контакты реле индикации работы генератора токоуправления 513, провод 269, катушка контактора 453, провод 999. При неисправности двигателя вентилятора 451 срабатывает АЗВ 432, контакты которого между проводами 256 и 257 разрывают цепь питания контакторов отопления кабины машиниста или контактора кондиционера.
3.29 Цени питания вентилей цилиндров догружающих устройств 797,798
|
|