Назначение и технические данные. Регулятор .рычажных передач одностороннего действия предназначен для автоматического поддержания зазоров между поверхностями катания колесных пар и тормозными колодками в установленных пределах независимо от износа поверхностей катания колес и тормозных колодок. Регулятор со стержневым приводом устанавливается в тормозной рычажной передаче головного и прицепного вагонов электропоезда.
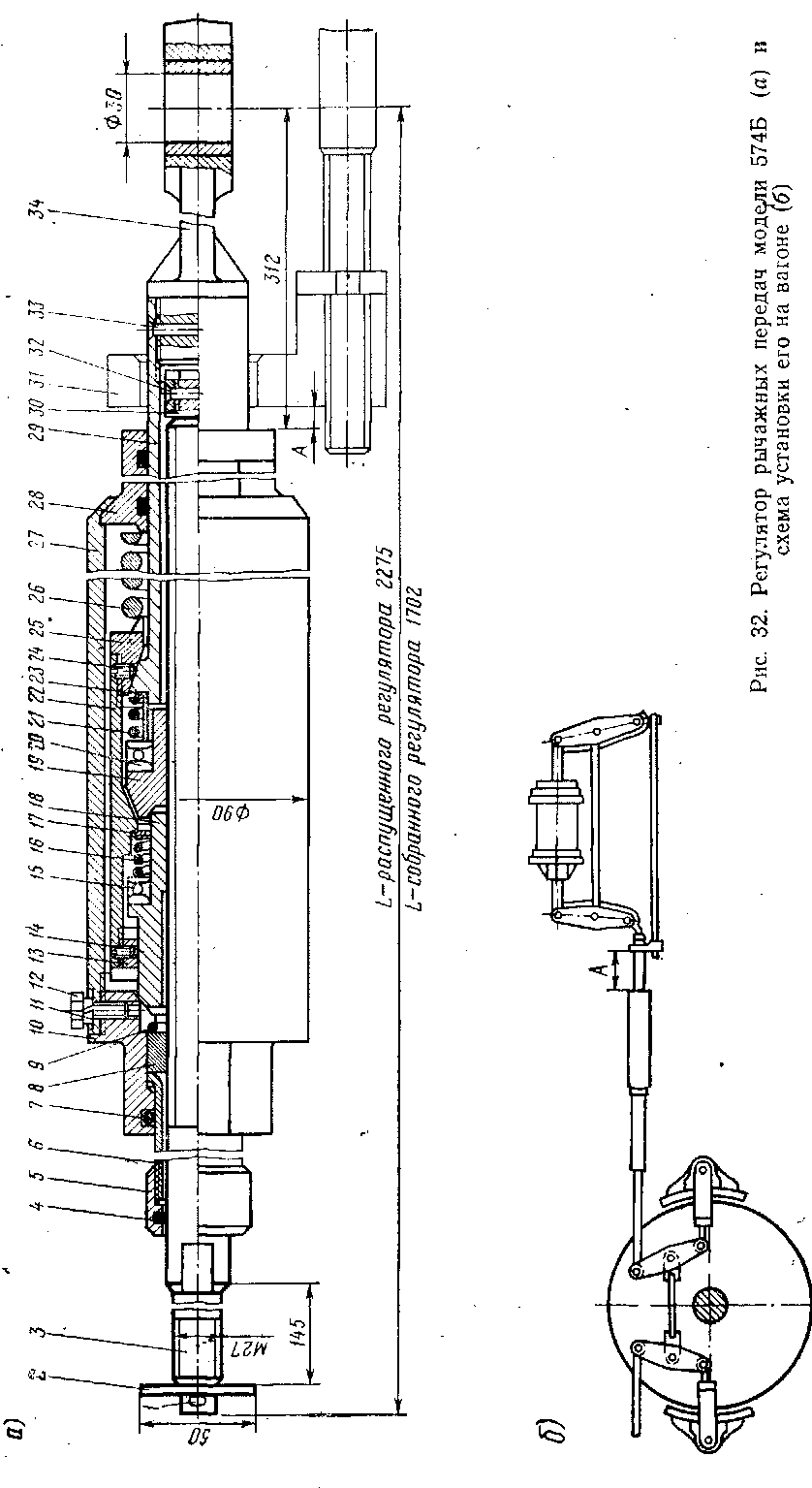
Схема установки регулятора показана на рис. 32, б; технические данные его:
Модель........ 574 Б
Тип..........бескулисный, одностороннего действия
Наибольшее возможное сокращение длины регулятора за одно торможение..... К) мм
Передающее усилие . . . 8-КИП (8000 кгс)
Полный рабочий ход винта до наибольшего износа колодок ........... 550 мм
Масса регулятора..... 25 кг
Устройство и работа. Регулятор (рис. 32, а) состоит из стержня 29> в который с одной стороны ввернуто ушко 34 для соединения с горизонтальным рычагом рычажной передачи, а с другой стороны стержень

своей конической поверхностью соединяется с крышкой 25; и из регулирующего винта 3, хвостовик которого через муфту соединяется с продольной тягой рычажной передачи. Конец винта 3 вворачивается в муфту горизонтальной тяги и закрепляется шплинтом через квадратную шайбу 2. Ушко 34 стопорится со стержнем 29 заклепкой 33.
Для предохранения от полного вывинчивания из гайки 19 на конце регулирующего винта 3 навернута гайка 30, закрепленная заклепкой 32. На несамотормозящую резьбу винта 3 навернуты гайки 18 и 19, имеющие между собой фрикционное соединение.
В исходном положении возвратная пружина 26 через крышку 28 и корпус 27 с одной стороны, крышку 25, стержень 29, втулку 23, подшипники 20, гайку 19, конусное соединение гаек 18 а 19 о. другой стороны прижимает гайку 18 к головке 10, которая посредством резьбы, застопоренной болтом 11 с шайбой 12, связана с корпусом 27.
Для предохранения регулирующего винта 3 от механических повреждений в головку 10 встроена труба защитная 6 с кольцом уплот-нительным 4 и муфтой 5.Труба имеет уплотнение 7 от попадания влаги и грязи, закреплена кольцом 9 через втулку 8. Регулирующая гайка 19 и гайка 18 размещены в стакане 22, в который ввернуты и застопорены винтами 14 и 24 крышки 13 и 25.
Таким образом, в исходном положении регулятор представляет собой жесткую систему и не реагирует на кратковременные усилия, возникающие при движении поезда. При торможении регулятор и упор привода 31 перемещаются навстречу друг другу, уменьшая размер А до соприкосновения упора привода 31 с крышкой 28.
Если зазоры между тормозными колодками и колесами в пределах нормы (5...8 мм), то момент соприкосновения упора привода с крышкой совпадает с наибольшим ходом штока тормозного цилиндра, соответствующим нормальным зазорам, который авторегулятор поддерживает постоянным.
Усилие от тормозного цилиндра через горизонтальные рычаги передается на ушко 34 и стержень 29, который через крышку 25, сжимая возвратную пружину 26, перемещает стакан 22 вправо до замыкания его конусной поверхности с поверхностью регулирующей гайки 19. Свинчивание гаек 18 и 19 при этом не происходит. Регулятор работает как жесткая тяга, не изменяя своей длины. При отпуске происходит размыкание фрикционного конического соединения гайки регулирующей 19 и стакана 22. Регулятор отходит влево от упора привода 31 — восстала вливается первоначальный размер А.
Если зазоры между тормозными колодками и колесами больше нормы, то при соприкосновении крышки 28 с упором 31 произойдет дальнейшее увеличение хода штока тормозного цилиндра на значение изменившихся зазоров. За счет этого стакан 22, сжимая возвратную пружину 26 через гайку 19, перемещает регулирующий винт 3 с гайкой 18 вправо,, в результате чего появится зазор между коническими поверхностями гайки 18 и головки 10. Гайка 18 под действием пружины 16, закрепленной шайбой 17, через упорный подшипник 15 навинчивается на регулирующий винт 3, -выбирая появившийся зазор между головкой 10 и гайкой 18.
Таблица 5
|
Неисправность |
Вероятная причина |
Способ устранения |
|
Регулятор не стягивает рычажную передачу Завышен выход штока тормозного цилиндра Занижен выход штока тормозного цилиндра |
Излом возвратной пружины 26 или пружин 16 и 21 Размер А больше допустимого Отсутствие запаса рабочего регулирующего винта (Л=0) Размер А выше установленной нормы Размер А ниже установленной нормы |
Смените пружины Отрегулируйте размер А Осуществите роспуск- рычажной передачи вращением корпуса регулятора; смените изношенные колодки и перерегулируйте рычажную передачу с помощью валиков и муфт Уменьшите размер А Увеличьте размер А |
Навинчивание гайки 18 на винт 3 будет продолжаться до тех пор, пока гайка 18 не коснется поверхности крышки 13.
При уменьшении тормозных усилий (отпуск тормоза) упор привода 31 с корпусом 27 перемещается вправо под действием возвратной пружины 26, замыкаются конусные поверхности головки 10 и гайки 18.
Дальнейшее уменьшение тормозных усилий приведет к тому, что упор привода 31 отходит от крышки 28, а стакан 22 под действием возвратной пружины 26 перемещается влево и размыкает фрикционное соединение с регулирующей гайкой 19, которая под действием пружины 21 навинчивается на винт 3. Перемещение стакана 22 и навинчивание гайки 19 будут до тех пор, пока последняя не соединится с конической поверхностью гайки 18. В дальнейшем регулятор работает как жесткая тяга.
Если при наибольшем перемещении гайки 18 зазоры между колодками и колесом не будут восстановлены, т. е. зазоры превышают наибольшую величину стягивания регулятора, то восстановление требуемых зазоров произойдет при последующих торможениях.
Характерные неисправности регулятора (см. рис. 32) и методы их устранения представлены в табл. 5.
|
|